
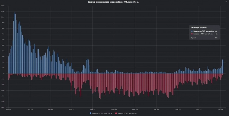
Данные запасы включают запасы в ЕС, Великобритании и на Украине. Заполненность хранилищ 78% (при общей вместимости — 143 миллиарда кубометров).
Уровень запасов — третий за всю историю после 2023 и 2022 годов.
Максимум запасов газа на зиму был достигнут 28 октября — 115.2 миллиарда. Таким образом с начала сезонной зимы снижение запасов составило 3 миллиарда кубометров.
Детальные данные по ПХГ Европы доступны в модуле «Природный газ и СПГ» Терминала Сиала