ΠΠ»ΠΎΠ³ ΠΈΠΌ. AlexandrMos

ΠΠΎΠ»Π΅Π΅ ΡΠ°Π½Π½ΠΈΠΉ ΠΎΡΡΡΡ ΡΡΡ.Β
βοΈ ΠΠΎΠΌ.Π Π€ ΠΎΠΏΡΠ±Π»ΠΈΠΊΠΎΠ²Π°Π» ΠΎΡΡΡΡ ΠΎ ΡΠ°ΡΠΏΡΠΎΠ΄Π°Π½Π½ΠΎΡΡΠΈ ΠΆΠΈΠ»ΡΡ ΠΏΠΎ Π·Π°ΡΡΡΠΎΠΉΡΠΈΠΊΠ°ΠΌ. ΠΡΠΎΡ ΠΎΡΡΡΡ ΠΏΠΎΠΊΠ°Π·ΡΠ²Π°Π΅Ρ, ΡΠΊΠΎΠ»ΡΠΊΠΎ Π³ΠΎΡΠΎΠ²ΠΎΠ³ΠΎ ΠΆΠΈΠ»ΡΡ ΠΏΡΠΎΠ΄Π°Π»ΠΈ Π·Π°ΡΡΡΠΎΠΉΡΠΈΠΊΠΈ ΠΈ ΡΠΊΠΎΠ»ΡΠΊΠΎ ΠΏΠ»Π°Π½ΠΈΡΡΡΡ Π²Π²Π΅ΡΡΠΈ Π² ΡΠΊΡΠΏΠ»ΡΠ°ΡΠ°ΡΠΈΡ Π² Π±Π»ΠΈΠΆΠ°ΠΉΡΠ΅Π΅ Π²ΡΠ΅ΠΌΡ.
βοΈ ΠΠ±ΡΠΈΠΉ Π³ΡΠ°ΡΠΈΠΊ:
ΠΠ±ΡΡΠΌ ΡΡΡΠΎΠΈΡΠ΅Π»ΡΡΡΠ²Π° ΡΠ°ΡΡΡΡ, Π³ΠΎΡΠΎΠ²Π½ΠΎΡΡΡ ΠΎΠ±ΡΠ΅ΠΊΡΠΎΠ² Π² Π½ΠΎΡΠΌΠ΅.
βοΈ Π Π°ΡΠΏΡΠΎΠ΄Π°Π½Π½ΠΎΡΡΡ / ΡΡΡΠΎΠΉΠ³ΠΎΡΠΎΠ²Π½ΠΎΡΡΡ:
ΠΠΈΠΊ β 56% / 42%
βοΈ ΠΠΠ:
Π’ΠΈΠΏΠΎΠ²ΠΎΠΉ:
Π’Π΅ΠΏΠ΅ΡΡ ΠΏΠΎΡΠΌΠΎΡΡΠΈΠΌ Π΄Π΅ΡΠ°Π»ΡΠ½Π΅Π΅. Π ΡΠΈΠΏΠΎΠ²ΠΎΠΌ ΡΠ΅Π³ΠΌΠ΅Π½ΡΠ΅ ΠΎΠ±ΡΡΠΌΡ ΡΡΡΠΎΠΈΡΠ΅Π»ΡΡΡΠ²Π° ΡΠ½ΠΈΠΆΠ°ΡΡΡΡ. ΠΡΠΎ Π³ΠΎΠ²ΠΎΡΠΈΡ ΠΎ ΡΠΎΠΌ, ΡΡΠΎ Π΄Π΅Π²Π΅Π»ΠΎΠΏΠ΅ΡΡ Π½Π΅ Π·Π°ΠΈΠ½ΡΠ΅ΡΠ΅ΡΠΎΠ²Π°Π½Ρ Π² ΡΡΡΠΎΠΈΡΠ΅Π»ΡΡΡΠ²Π΅ Π΄Π΅ΡΡΠ²ΠΎΠ³ΠΎ ΠΆΠΈΠ»ΡΡ ΠΈΠ·-Π·Π° Π½ΠΈΠ·ΠΊΠΎΠΉ ΠΌΠ°ΡΠΆΠΈΠ½Π°Π»ΡΠ½ΠΎΡΡΠΈβοΈ

ΠΠΎΠΌΡΠΎΡΡ β ΠΊΠ»Π°ΡΡ:
Π ΡΠ΅Π³ΠΌΠ΅Π½ΡΠ΅ ΠΊΠΎΠΌΡΠΎΡΡ-ΠΊΠ»Π°ΡΡΠ°, Π½Π°ΠΏΡΠΎΡΠΈΠ², ΠΎΠ±ΡΡΠΌΡ ΡΡΡΠΎΠΈΡΠ΅Π»ΡΡΡΠ²Π° ΡΠ²Π΅Π»ΠΈΡΠΈΠ²Π°ΡΡΡΡ. ΠΠΎΠΌΠΏΠ°Π½ΠΈΠΈ ΠΏΠ΅ΡΠ΅Ρ
ΠΎΠ΄ΡΡ Π² ΡΡΠΎΡ ΡΠ΅Π½ΠΎΠ²ΠΎΠΉ ΡΠ΅Π³ΠΌΠ΅Π½Ρ. ΠΠ΄Π½Π°ΠΊΠΎ ΡΠ°ΡΠΏΡΠΎΠ΄Π°Π½Π½ΠΎΡΡΡ Π·Π΄Π΅ΡΡ ΠΏΠΎΠΊΠ° ΡΠΎΡΡΠ°Π²Π»ΡΠ΅Ρ Π²ΡΠ΅Π³ΠΎ 36%.

ΠΠΈΠ·Π½Π΅Ρ β ΠΊΠ»Π°ΡΡ:
ΠΠ΅ΠΌΠΎΠ½ΡΡΡΠΈΡΡΠ΅Ρ ΡΠΎΡΡ, ΡΡΠΎ ΠΏΠΎΠ΄ΡΠ²Π΅ΡΠΆΠ΄Π°Π΅Ρ ΠΌΠΎΠΈ ΠΏΡΠ΅Π΄ΠΏΠΎΠ»ΠΎΠΆΠ΅Π½ΠΈΡ ΠΎ ΡΠΎΠΌ, ΡΡΠΎ Π·Π°ΡΡΡΠΎΠΉΡΠΈΠΊΠ°ΠΌ ΡΠ΄ΠΎΠ±Π½Π΅Π΅ ΡΠ°Π±ΠΎΡΠ°ΡΡ Π² ΡΡΠΎΠΌ ΡΠ΅Π³ΠΌΠ΅Π½ΡΠ΅
Π’ΠΈΠΏΠΎΠ²ΠΎΠΉ:
ΠΠ΄Π΅ΡΡ ΡΠΈΡΡΠ°ΡΠΈΡ Π½Π΅ΠΌΠ½ΠΎΠ³ΠΎ ΠΎΡΠ»ΠΈΡΠ°Π΅ΡΡΡ: ΠΎΠ±ΡΡΠΌ ΡΡΡΠΎΠΈΡΠ΅Π»ΡΡΡΠ²Π° ΡΠΏΠ°Π» Π² ΡΠ΅ΡΡΡ ΡΠ°Π·. ΠΡΡΠ°Π²ΡΠΈΠ΅ΡΡ ΠΎΠ±ΡΠ΅ΠΊΡΡ ΡΠ°ΡΠΏΡΠΎΠ΄Π°Π½Ρ, Π³ΠΎΡΠΎΠ²Π½ΠΎΡΡΡ Π² Π½ΠΎΡΠΌΠ΅βοΈ

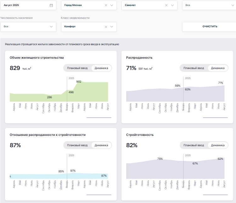
ΠΠΎΠΌΡΠΎΡΡ β ΠΊΠ»Π°ΡΡ:
ΠΠ΅ΡΡ ΠΎΠ±ΡΡΠΌ ΡΡΡΠΎΠΈΡΠ΅Π»ΡΡΡΠ²Π° ΠΏΠ΅ΡΠ΅ΠΌΠ΅ΡΡΠΈΠ»ΡΡ Π² ΡΡΠΎΡ ΡΠ΅Π³ΠΌΠ΅Π½Ρ. ΠΡΠΎ Ρ ΠΎΡΠΎΡΠΎ Π²ΠΈΠ΄Π½ΠΎ Π½Π° Π³ΡΠ°ΡΠΈΠΊΠ΅: ΠΎΠ±ΡΡΠΌΡ Π²ΡΡΠΎΡΠ»ΠΈ ΠΌΠΈΠ½ΠΈΠΌΡΠΌ Π² ΡΡΠΈ ΡΠ°Π·Π°. Π Π°ΡΠΏΡΠΎΠ΄Π°Π½Π½ΠΎΡΡΡ ΡΠΎΡΡΠ°Π²Π»ΡΠ΅Ρ 71%, ΡΡΠΎ ΡΠ²Π»ΡΠ΅ΡΡΡ ΠΎΡΠ»ΠΈΡΠ½ΡΠΌ ΠΏΠΎΠΊΠ°Π·Π°ΡΠ΅Π»Π΅ΠΌβοΈ
π ΠΡΠ²ΠΎΠ΄:
Π§ΡΠΎ Π±ΡΠ΄Π΅Ρ Π΄Π°Π»ΡΡΠ΅? ΠΠΎΠ΄ΡΠΌΠ°ΠΉΡΠ΅ ΡΠ°ΠΌΠΈ: Π΅ΡΠ»ΠΈ Π΄ΠΎΡΡΡΠΏΠ½ΠΎΠ΅ ΠΆΠΈΠ»ΡΡ Π½Π°ΡΠ½ΡΡ ΠΈΡΡΠ΅Π·Π°ΡΡ, ΠΊΠ°ΠΊ ΡΡΠΎ ΠΏΠΎΠ²Π»ΠΈΡΠ΅Ρ Π½Π° ΡΠ΅Π½Ρ? ΠΡΡΠ΅ΡΡΠ²Π΅Π½Π½ΠΎ, ΠΎΠ½ΠΈ Π²ΡΡΠ°ΡΡΡΡ, ΠΏΠΎΠΊΠ° ΡΠΈΠΏΠΎΠ²ΠΎΠ΅ ΠΆΠΈΠ»ΡΡ Π½Π΅ ΡΡΠ°Π½Π΅Ρ ΡΠ΅Π½ΡΠ°Π±Π΅Π»ΡΠ½ΡΠΌ. Π’Π°ΠΊΠΎΠ² ΠΏΡΠΈΠ½ΡΠΈΠΏ ΠΊΠ°ΠΏΠΈΡΠ°Π»ΠΈΠ·ΠΌΠ°.
Π‘ΡΠ΄Ρ ΠΏΠΎ ΠΎΡΡΡΡΠ½ΠΎΡΡΠΈ, ΡΠ°ΠΌΠΎΠ»ΡΡΡ ΡΠ΅Π³ΠΎΠ΄Π½Ρ Π½Π΅ΠΏΡΠΎΡΡΠΎ, ΠΈ ΠΈΡ ΡΠ΅ΡΠ΅Π½ΠΈΠ΅ ΠΏΠ΅ΡΠ΅ΠΉΡΠΈ Π² Π΄ΡΡΠ³ΠΎΠΉ ΡΠ΅Π½ΠΎΠ²ΠΎΠΉ ΡΠ΅Π³ΠΌΠ΅Π½Ρ ΠΊΠ°ΠΆΠ΅ΡΡΡ ΠΎΠ±ΠΎΡΠ½ΠΎΠ²Π°Π½Π½ΡΠΌβΌοΈ
ΠΠ΅ ΠΈΠΌΠ΅Π΅Ρ Π·Π½Π°ΡΠ΅Π½ΠΈΡ, ΠΊΠ°ΠΊΠΈΠ΅ ΡΡΠ΅Π½Ρ Π²Ρ Π±ΡΠ΄Π΅ΡΠ΅ ΡΡΡΠΎΠΈΡΡ. Π Π°Π·Π½ΠΈΡΡ Π½Π΅Ρ. ΠΠ°ΡΡΡΠΎΠΉΡΠΈΠΊΠ°ΠΌ Π²ΡΠ³ΠΎΠ΄Π½Π΅Π΅ ΠΏΠ΅ΡΠ΅ΠΉΡΠΈ Ρ ΡΠΈΠΏΠΎΠ²ΡΡ Π΄ΠΎΠΌΠΎΠ² Π½Π° ΠΊΠΎΠΌΡΠΎΡΡ- ΠΈ Π±ΠΈΠ·Π½Π΅Ρ-ΠΊΠ»Π°ΡΡ. ΠΠ° ΡΠ΅ ΠΆΠ΅ ΡΡΠ΅Π½Ρ ΠΎΠ½ΠΈ Π±ΡΠ΄ΡΡ ΠΏΠΎΠ»ΡΡΠ°ΡΡ Π΄ΡΡΠ³ΡΡ ΡΠ΅Π½Ρ. Π€Π°ΡΠ°Π΄Ρ ΠΈ Π²Ρ ΠΎΠ΄Π½ΡΠ΅ Π³ΡΡΠΏΠΏΡ ΠΌΠΎΠ³ΡΡ Π½Π΅ΠΌΠ½ΠΎΠ³ΠΎ ΠΎΡΠ»ΠΈΡΠ°ΡΡΡΡ, Π½ΠΎ ΡΡΡΡ ΠΎΡΡΠ°Π½Π΅ΡΡΡ ΠΏΡΠ΅ΠΆΠ½Π΅ΠΉ.
ΠΡΠ»ΠΈ Π±Ρ ΡΡΠΎ Π±ΡΠ»ΠΎ Π½Π΅Π²ΡΠ³ΠΎΠ΄Π½ΠΎ, ΠΌΡ Π±Ρ ΡΠ²ΠΈΠ΄Π΅Π»ΠΈ Π΄ΡΡΠ³ΠΈΠ΅ ΡΠΈΡΡΡ.
ΠΠ΅ΡΠ½ΡΠΌΡΡ ΠΊ ΡΡΠΎΠΌΡ Π²ΠΎΠΏΡΠΎΡΡ ΡΠ΅ΡΠ΅Π· ΠΌΠ΅ΡΡΡ.
ΠΠ°ΠΊ Π²Π°ΠΌ ΠΏΠΎΡΡ ΠΈ Π²ΡΠ²ΠΎΠ΄?
π β ΡΠΎΠ³Π»Π°ΡΠ΅Π½
π β Π½Π΅ ΡΠΎΠ³Π»Π°ΡΠ΅Π½
π€ β Π²ΠΎΠ·Π΄Π΅ΡΠΆΡΡΡ
----------------------------------------------------------------------
β
Π― β ΠΠ»Π΅ΠΊΡΠ°Π½Π΄Ρ, Π±ΠΎΠ»Π΅Π΅ 12 Π»Π΅Ρ Π² ΠΌΠΈΡΠ΅ Π½Π΅Π΄Π²ΠΈΠΆΠΈΠΌΠΎΡΡΠΈ ΠΈ ΡΠΈΠ½Π°Π½ΡΠΎΠ².
πΒ ΠΠΎΠ΄ΠΏΠΈΡΠΈΡΡ Π½Π° Β«Π’ΠΠ 1 Π ΠΠΠΠ’ΠР» в Π½Π΅ΠΌ ΡΠ°ΡΡΠΊΠ°Π·ΡΠ²Π°Ρ ΠΊΠ°ΠΊ ΠΏΠΎΠ»ΡΡΠΈΡΡ ΠΌΠ°ΠΊΡΠΈΠΌΠ°Π»ΡΠ½ΡΡ Π²ΡΠ³ΠΎΠ΄Ρ ΠΎΡ Π²Π»ΠΎΠΆΠ΅Π½ΠΈΠΉ Π² Π½Π΅Π΄Π²ΠΈΠΆΠΈΠΌΠΎΡΡΡ ΠΠΎΡΠΊΠ²Ρ ΠΈ ΠΠ.