Блог им. MikhailDolzhenkov

Своего рода дневник )

Решил попробовать вести для себя еще и смартлаб :) Тут буду публиковать основную торговую статистику и разное интересное.

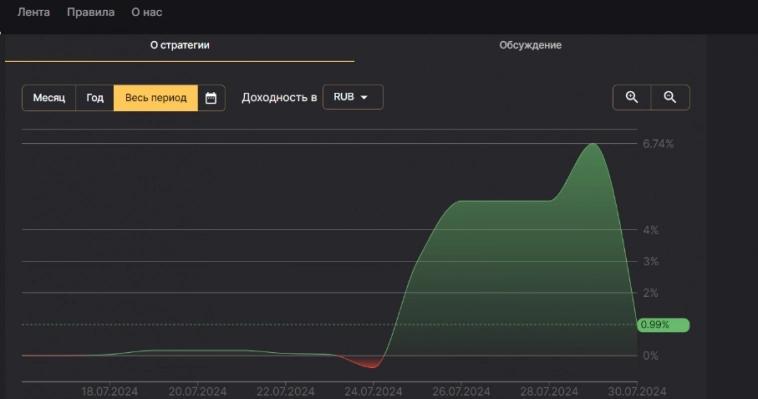
Статистика за прошлую неделю по основным стратегиям автоследования.

 

За ПРОШЛУЮ неделю газ снизился более чем на 11%.

Сделки за неделю:
1) Убыток: ~ -0.3 % к депозиту.
2) Прибыль. ~ +4.7% к депозиту.
Также начал потихоньку расторговывать стратегию в Финам. Первая неделя успешно закрыта. 
За неделю там также плюс, около 6 %, по итогу (до вычета комиссий).

Едем дальше.

 Своего рода дневник )
Своего рода дневник )
Своего рода дневник )





323
2 комментария
ты не оригинален… таких пстов было 100500 тут...

хочешь название тебе подскажу… мой путь мильонам

раз в год пиши про успехи… либо раз месяц
avatar
ves2010, это cntrl c cntrl v пост был. воду щупаю. спасибо за ОС. попробую!
avatar

Читайте на SMART-LAB:
Фото
Астра купила долю в компании у своего контролирующего акционера😢
В среду 4 февраля на сайте раскрытия вышли сущфакты от Астры о совершении сделки с заинтересованностью. Ссылки на сущфакты: ➡️ сделка с...
Обновление кредитных рейтингов в ВДО и розничных облигациях (ООО «КОНТРОЛ лизинг» понижен до ruBB-, ПАО «ГК «САМОЛЕТ» присвоен статус "Под наблюдением", АО «ВЕРАТЕК» понижен до СС.ru)
⚪️ГУП ЖКХ РС(Я) Эксперт РА продлил статус «под наблюдением» по рейтингу, что означает высокую вероятность рейтинговых действий в ближайшее...
Не тихая гавань. Как меняется восприятие розничных инвесторов на фоне взлетов и падений драгоценных металлов
После январских исторических максимумов по цене на унцию разнообразных драгоценных металлов восприятие розничных инвесторов относительно данного...
Фото
Рублевые корпоративные облигации: подбираем оптимальные выпуски
С начала текущего года ситуация в рублевых корпоративных облигациях в целом довольно спокойная – пока не наблюдается какая-либо выраженная...

теги блога Mikhail Dolzhenkov

....все тэги



UPDONW
Новый дизайн